Let’s talk about the silent killer lurking on your website right now. Every time a visitor misspells a URL or clicks on an old, dead link, they hit a wall—a frustrating “404 Not Found” error page. Each one of those errors is a lost visitor, a moment of frustration that silently kills your user experience and damages your hard-earned SEO rankings.
You know you need to fix them, but manually finding and redirecting every broken link is a technical, time-consuming nightmare.
But what if you had a smart assistant that automatically patrolled your site for these broken links? What if it could intelligently redirect users who make a typo and give you a central dashboard to manage all your links with ease? That’s the exact promise I wanted to investigate for these in-depth WP 301 Redirects reviews. I’ve been testing the lifetime deal on AppSumo to see if it’s the real deal.
My Quick Take for Every WordPress Site Owner
I think you’re a smart website owner, and you’re probably tired of dealing with the technical, frustrating task of managing redirects and 404 errors. You just want a tool that solves the problem for you. Here’s my direct take on WP 301 Redirects.
- What is it? WP 301 Redirects is a powerful but easy-to-use WordPress plugin that automatically finds broken links, fixes 404 errors, and lets you set up smart redirects from one simple dashboard.
- Why is it a Game-Changer? Its “Redirect Rules” feature is a true superpower. It can automatically detect when a user misspells a URL (e.g., YourSite.com/Services) and intelligently send them to the correct page (/Services), saving a lost visitor.
- Who is it for? Honestly? Every single WordPress website owner. As one user put it, “Every WP website needs this plugin.” It’s an essential utility for bloggers, small businesses, and agencies.
- The AppSumo Deal: An incredible $49 one-time payment for a lifetime license for 20 websites.
- My Verdict: This is one of the most essential “no-brainer” deals on AppSumo. It’s a foundational tool that solves a critical SEO problem automatically. With its massive number of positive reviews and incredible value, it’s a 5-star “buy it now” recommendation.
Check Out the WP 301 Redirects Lifetime Deal Now!
In this review, I’m going to share everything I found and show you why this tool can bring permanent peace of mind to your website’s health.
Table of Contents
ToggleWhat are WP 301 Redirects? (Your Site’s Auto-Pilot)
The best way to describe WP 301 Redirects is as an autopilot for your website’s links. It’s a powerful WordPress plugin designed to automatically find and fix broken links (404 errors) and give you a simple, central dashboard to manage all of your URL redirects.
This tool is designed for literally anyone who owns or manages a WordPress website:
- Small Business Owners who want to protect their SEO rankings.
- Bloggers who frequently update and change their content and URLs.
- Marketing Agencies that need an easy, white-label solution to manage redirects for all of their clients’ sites.
Why You Need More Than Just Your Permalinks
Every time you change a URL, delete a page, or a visitor makes a simple typo, you create a broken link. This is a much bigger problem than most people realize. This is the market gap that a tool like WP 301 Redirects fills.
- Broken Links Kill Your SEO: When the Google crawler finds a bunch of 404 “Not Found” errors on your site, it’s a huge red flag. It tells Google that your site is poorly maintained, which can seriously hurt your rankings.
- Broken Links Frustrate Your Users: Nothing makes a visitor leave your site faster than landing on a dead end. It creates a terrible user experience and makes you look unprofessional.
- Manual Redirects are a Nightmare: Trying to set up 301 redirects manually using your .htaccess file is a technical, risky, and time-consuming process. One small mistake can take your entire website down.
Why This Tool is Trending in 2025-2026
I believe a tool like WP 301 Redirects is becoming so essential because, in 2025 and beyond, technical SEO and user experience are more important than ever. You can’t just have good content; you also need a technically sound website.
The trend is moving towards simple, “set-it-and-forget-it” plugins that handle the complex technical work for you. WP 301 Redirects is a long-established brand (founded way back in 2009!) that has perfected this. The incredible value of the AppSumo deal makes this essential piece of technical infrastructure accessible to every single WordPress user.
A Look Inside WP 301 Redirects: Key Features
The WP 301 Redirects Lifetime Deal is packed with features designed to protect your website’s health.
- Scan and Fix Broken Links: The plugin’s Link Scanner tool automatically identifies broken internal URLs and even harmful outbound links on your site.
- Set Up Smart Redirect Rules: This is a game-changer. The tool can automatically detect when a visitor makes a typo in a URL and intelligently redirect them to the correct page, saving you from losing that traffic.
- Optimize Links and SEO: You can use it to replace long, ugly affiliate links with shorter, branded ones that are easier to share and track.
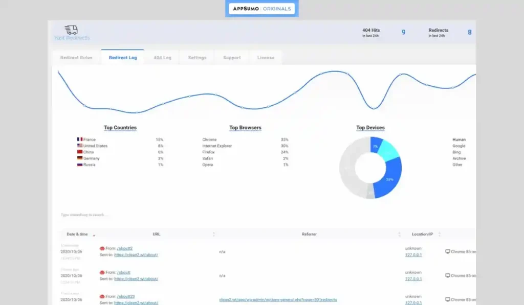
- Monitor Performance with a Central Dashboard: You get a clean dashboard that shows you all your site’s redirect logs and stats, including where users are coming from and which 404 errors are happening most often.
- White-Label Reports for Agencies: You can export branded PDF reports of your redirect stats to impress your clients and show them the great work you’re doing.
The Standout Feature of WP 301 Redirects
I have to spend an extra moment on this because it’s what truly elevates this tool from a simple redirect plugin to an intelligent site guardian. The standout feature is its smart typo detection.
Most other redirect plugins are purely manual. If a link is broken, you have to go in and manually create a rule to fix it.
WP 301 Redirects is smarter. It can understand that a user who types yourwebsite.com/servcies probably meant to go to yourwebsite.com/services. It will automatically make that connection and send the user to the right page, without you having to lift a finger. This one feature can save you a huge amount of lost traffic from common, everyday user mistakes.
How This Tool Works
I was so impressed by how easy it is to get started. As one user said, “It took me a few days to understand how to use the plugin, but now it is very, very useful.”
- Install the Plugin: You start by installing the WP 301 Redirects plugin on your WordPress site, just like any other plugin.
- Let it Scan: You can run the Link Scanner to have the tool automatically crawl your site and find any existing broken links.
- Set Your Rules: The tool will automatically handle typo redirects, but you can also go to the dashboard to easily create your own manual redirect rules (for example, when you change a blog post’s URL).
- Monitor Your Dashboard: From there, you can just let the plugin work in the background. You can check your dashboard at any time to see a log of all the 404 errors it has caught and all the redirects it has performed.
The WP 301 Redirects AppSumo Deal
Okay, now for the part that makes this essential WordPress utility an absolute no-brainer.
A Simple, All-Inclusive Lifetime Plan
This lifetime deal is refreshingly simple. There is only one powerful plan available, and it is packed with value, especially for agencies.
| Plan Feature | The WP 301 Redirects Lifetime Plan |
| One-Time Price | $49 |
| Sites | 20 |
| Full Site Scans per Month | 5 |
| White Labeling | ✅ Yes |
| License and Site Manager | ✅ Yes |
| Remote Site Control | ✅ Yes |
| Stats and Logs Dashboard | ✅ Yes |
| All Features Included | ✅ Yes |
| Buy Now |
Which Plan Should You Get? My Recommendation
This is an easy one. The $49 one-time payment gives you a license for 20 websites. For any freelancer or agency, this is an unbelievable value. You can install this essential, “set-it-and-forget-it” plugin on every single client site you build, adding a ton of professional value for a tiny one-time cost. This is an incredible opportunity to get a lifetime deal that you will use for years to come.
Pros and Cons of This Lifetime Package
I want to give you a fair and balanced view based on my research and the fantastic 4.87-star rating from over 280 user WP 301 Redirects reviews.
The Pros (What I Liked)
- It’s an Essential Plugin: As one user put it, “every WP website needs this plugin.” It solves a fundamental problem that every single website has.
- “Easy and Powerful”: Users consistently praise the tool for being both incredibly powerful and very easy and intuitive to use.
- The Smart Redirects are a Game-Changer: The ability to automatically fix user typos is a standout feature that provides immediate value.
- It’s an Established and Trusted Brand: This tool was founded in 2009! It’s not a new, untested startup. It’s a mature, stable, and reliable platform.
- Great for Agencies: The 20-site license and the white-labeling features make this an absolute must-have for anyone who builds websites for clients.
The Cons (What Could Be Better)
- The Deal Might End Soon: The only real downside is that a lifetime deal this good for a tool this essential and well-loved is a rare find and may not be on AppSumo forever.
- It’s a Growing Platform: As with any tool that is constantly being updated, there can be a small learning curve to master all of its advanced features. For more great tools, don’t forget to check out my hot trending AppSumo lifetime deals personally hand-picked by me.
Best Use Cases for WP 301 Redirects
So, how can you actually use this tool? Here are a few real-world scenarios where WP 301 Redirects is a total lifesaver.
- For Any Website Owner: You can install it and let it run in the background as an insurance policy, automatically catching and fixing 404 errors so you don’t have to worry about them.
- During a Website Redesign: If you are redesigning your website and changing a bunch of URLs, this tool is essential. You can easily set up all of your redirects to make sure you don’t lose any of your valuable SEO authority.
- For Affiliate Marketers: You can use it to turn your long, ugly affiliate links into shorter, cleaner, branded links that are easier to share and manage.
Check Out the WP 301 Redirects Appsumo Deal Now!
So, how does the WP 301 Redirects Lifetime Deal stack up against the other redirect and link management plugins for WordPress? It’s important to understand where it fits in, because it’s not just another simple redirect tool; it’s an intelligent site guardian.
WP 301 Redirects vs The Competition
The WordPress ecosystem is filled with thousands of plugins, including many that handle redirects. Some are free but basic, while others are powerful but can be overly technical. WP 301 Redirects’ strategy is to offer a perfect balance of powerful, smart features in a package that is incredibly easy for anyone to use. Let’s see how this approach compares to some of the most popular alternatives.
WP 301 Redirects vs Redirection
A Quick Look at Redirection
Redirection is the most popular redirect manager for WordPress, with over 2 million active installations. It’s a fantastic, powerful, and completely free plugin. It gives you a full log of all 404 errors on your site and allows you to create manual 301 redirects to fix them. It’s a trusted and reliable tool.
The Key Difference: Manual Control vs. Smart Automation
The biggest difference is the philosophy. Redirection is a powerful manual tool. It’s great at logging your errors and giving you the tools to fix them one by one.
WP 301 Redirects is a smart automation tool. Its standout feature is its ability to automatically detect and fix URL typos without you having to do anything. It also has the proactive Link Scanner that looks for harmful outbound links, which is a feature the Redirection plugin does not have. While Redirection is a fantastic free tool, WP 301 Redirects is a smarter, more automated “set-it-and-forget-it” solution.
WP 301 Redirects vs Yoast SEO Premium
A Quick Look at Yoast SEO Premium
Yoast is the most famous SEO plugin for WordPress. Its premium version includes a very good Redirect Manager. When you delete a post or change a URL, it automatically prompts you to create a redirect, which is a very useful feature.
The Key Difference: A Feature vs. a Dedicated Tool
For Yoast, the redirect manager is just one small feature in a much larger, more expensive SEO suite. The premium version costs $99 per year for a single site.
WP 301 Redirects is a dedicated, specialized tool that is much more powerful for this one specific job. It has the Link Scanner, the 404 error logs, and the smart typo detection, which are features that Yoast’s simple redirect manager doesn’t have. For a one-time price on the AppSumo deal, you get a more powerful tool and a license for 20 sites.
WP 301 Redirects vs Rank Math Pro
A Quick Look at Rank Math Pro
Rank Math is another fantastic, all-in-one SEO plugin that is a direct competitor to Yoast. Its pro version also includes a very advanced 404 monitor and a powerful redirect manager. It’s a great tool that many SEOs love.
The Key Difference: Complexity vs. Simplicity
Rank Math is an amazing tool, but it can be very complex, with hundreds of different settings. For an SEO beginner or a small business owner who just wants a simple solution to fix their broken links, it can be overwhelming.
WP 301 Redirects is designed for simplicity. Its dashboard is clean and intuitive, and its core features are easy for anyone to understand and use. It gives you the power you need without the overwhelming complexity. Also, like Yoast, Rank Math Pro is a recurring annual subscription, making the lifetime deal for WP 301 Redirects a much better long-term value.
WP 301 Redirects vs Link Whisper
A Quick Look at Link Whisper
Link Whisper is a brilliant plugin for a different, but related, job: internal linking. It uses AI to automatically suggest relevant internal links as you write your content, which is a huge time-saver and great for your SEO.
The Key Difference: Building Links vs. Fixing Links
The difference here is the focus. Link Whisper is a tool for proactively building new internal links.
WP 301 Redirects is a tool for retroactively fixing broken links and managing redirects. The two tools are actually perfect companions. You would use Link Whisper to build your internal link structure, and you would use WP 301 Redirects as your insurance policy to make sure none of those links ever break.
WP 301 Redirects vs Pretty Links
A Quick Look at Pretty Links
Pretty Links is a very popular plugin, especially among affiliate marketers. Its main job is to take long, ugly affiliate links and turn them into shorter, “prettier,” and branded links that are easier to share.
The Key Difference: Affiliate Links vs. All Links
While you can use WP 301 Redirects to manage your affiliate links, that’s not its main job. Its primary focus is on the health of your entire website’s link structure, both internal and external.
WP 301 Redirects is a much more comprehensive SEO and site health tool. It has 404 error monitoring and the smart typo detection that a specialized link cloaker like Pretty Links does not have.
All Competitors Table
| Tool | Key Strength | Pricing Model | Smart Typo Detection? |
| WP 301 Redirects | Smart Automation & Simplicity | Lifetime Deal ($49) | ✅ Yes! |
| Redirection | Powerful Manual Control | Free | ❌ No |
| Yoast SEO Premium | All-in-One SEO Suite | Annual Subscription | ❌ No |
| Rank Math Pro | Advanced SEO Features | Annual Subscription | ❌ No |
| Link Whisper | Building Internal Links | Annual Subscription | ❌ No |
| Pretty Links | Affiliate Link Cloaking | Freemium / Annual Subscription | ❌ No |
Is This a Smart Investment?
I want you to think about this. What is the value of one lost visitor to your website? What is the cost to your SEO rankings if Google finds a dozen 404 errors on your site?
A single broken link on a high-traffic page could be costing you leads and sales every single day.
The $49 one-time investment for the WP 301 Redirects Lifetime Deal gives you a professional, “set-it-and-forget-it” insurance policy that protects your website’s health, your user experience, and your SEO rankings. This cost-friendly deal pays for itself the very first time it saves a lost visitor.
My Final Verdict
So, after all my research, what’s my final word on these WP 301 Redirects reviews?
I absolutely love the WP 301 Redirects Lifetime Deal. It is a simple, powerful, and essential plugin that solves a critical problem for every single WordPress website. The user feedback is overwhelmingly positive, the support team is responsive, and the value of the lifetime deal for 20 sites is just off the charts. It’s a mature, reliable tool that has been trusted since 2009.
Who Should Grab This Deal?
I highly recommend this lifetime package if you are a freelancer, a marketing agency, or a small business owner who uses WordPress. As one user said, “Every WP website needs this plugin.” I couldn’t agree more. This is one of the most useful and valuable plugins you will ever buy.
Grab the WP 301 Redirects Lifetime Deal Now!
Note: Don’t miss out — lifetime access ends soon!
I know you might still have a few questions buzzing around. I’ve taken the time to create a detailed FAQ section to answer the real questions people are typing into Google.
FAQ: Your WP 301 Redirects Questions, Answered
How does the smart typo detection work in WP 301 Redirects?
WP 301 Redirects intelligently analyzes mistyped URLs and automatically redirects visitors to the correct page if a close match exists, preventing 404 errors and improving user experience.
Is WP 301 Redirects better than the free Redirection plugin?
Yes. While Redirection is a solid free option, WP 301 Redirects offers smarter automation, typo detection, and harmful link scanning features that the free plugin lacks.
Will WP 301 Redirects slow down my site?
No. The plugin is lightweight and optimized for speed. In fact, by reducing 404 errors and improving link structure, it can enhance your site's SEO performance.
Can I use the WP 301 Redirects deal on multiple websites?
Yes, the AppSumo lifetime deal includes a license for up to 20 websites, making it a great choice for freelancers and agencies managing multiple client projects.
What if I buy WP 301 Redirects and decide I don't like it?
You’re fully covered by AppSumo’s 60-day money-back guarantee, allowing you to test the plugin risk-free.
Does WP 301 Redirects improve my SEO rankings?
Indirectly, yes. By fixing broken links, reducing 404 errors, and keeping users engaged on your site, WP 301 Redirects helps improve SEO signals and crawl efficiency.
Can WP 301 Redirects detect harmful or spammy links?
Yes, it includes a built-in harmful link scanner that automatically identifies and flags suspicious or malicious links on your website.
Is WP 301 Redirects suitable for eCommerce websites?
Absolutely. Online stores benefit greatly from accurate redirects and typo correction to prevent cart abandonment and preserve SEO value.
Do I need coding skills to use WP 301 Redirects?
No. It’s beginner-friendly with an intuitive interface that lets you set up redirects and rules in just a few clicks.
Does WP 301 Redirects support multilingual or international websites?
Yes, the plugin works seamlessly on multilingual and geo-targeted WordPress sites, ensuring proper redirect management across all languages.
Is the plugin compatible with SEO tools like Rank Math or Yoast?
Yes, WP 301 Redirects is fully compatible with major SEO plugins including Rank Math, Yoast SEO, and All in One SEO.
Does WP 301 Redirects support analytics tracking?
Yes, it offers detailed redirect analytics showing which URLs are being redirected most often, helping you understand and improve site navigation.
Can I export and import redirect settings?
Yes, you can easily export or import redirect data between websites, which is especially useful for developers managing multiple client projects.
Is WP 301 Redirects GDPR compliant?
Yes, the plugin does not store personal user data and is fully GDPR-compliant for users in the EU.
Does WP 301 Redirects offer customer support?
Yes, lifetime deal customers receive ongoing support and updates directly from the WP 301 Redirects team.
Why should agencies consider this lifetime deal?
It’s a one-time investment for 20 sites, smart automation, and lifetime updates—saving agencies recurring costs while improving SEO performance.
This tool, this deal, this feature really surprised me! I have tested so many complex and bloated WordPress plugins over the years. It’s rare to find a tool that is so simple, so elegant, and so focused on solving one critical problem so perfectly.
About the Author: Why I Care About This So Much
I Believe in a Healthy, User-Friendly Web
I’m passionate about a tool like this because I believe that the small, technical details are what separate a good website from a great one. A broken link or a 404 error might seem like a small thing, but it’s a frustrating experience for your visitors and a bad signal to Google.
A tool like the WP 301 Redirects Lifetime Deal is an investment in quality. It helps us build better, more reliable, and more user-friendly websites. It’s a simple tool that helps us show our visitors and Google that we care about their experience, and I think that’s a mission worth supporting.
Hi, I’m Fahim — a SaaS tools reviewer and digital marketing expert with hands-on experience helping businesses grow using the right software. I research, test, and personally use a wide range of AI, business, productivity, marketing, and email tools for my agency, clients, and projects. I create honest, in-depth reviews and guides to help entrepreneurs, freelancers, startups, and digital agencies choose the best tools to save time, boost results, and scale smarter. If I recommend it, I’ve used it — and I only share what truly works.







